2020-03-30 14:16:31
浏览 11282
GOODWAF如何进入后台并合理的设置各项功能,GOODWAF分为个人中心和功能模块两部分。
首先是进入个人中心,
1.如何进入管理后台——第一步:进入官网
在浏览器地址栏内输入:www.goodwaf.cn,进入到下面这个页面,也就是我们的官方网站。

第二步:点击登录按钮,进入登录界面

第三步:输入您注册时的账号和密码,点击登录就可以进入后台(注意:您的的账号务必要经过实名注册)

第四步:这个就是用户的后台界面,您可以在这个页面添加您想要防护的域名,以及操作的日志。

2.如何进入后台功能设置页面——第一步:点击WAN管理
点击域名列表,可以在此处添加您需要防护的域名

添加完域名以后,点击右侧管理进入后台界面。

第二步:进入后台功能页面,这个就是用户自己的管理后台,账号就是您自己的防护的网站域名,密码则是上一步中的初始密码下面的内容。
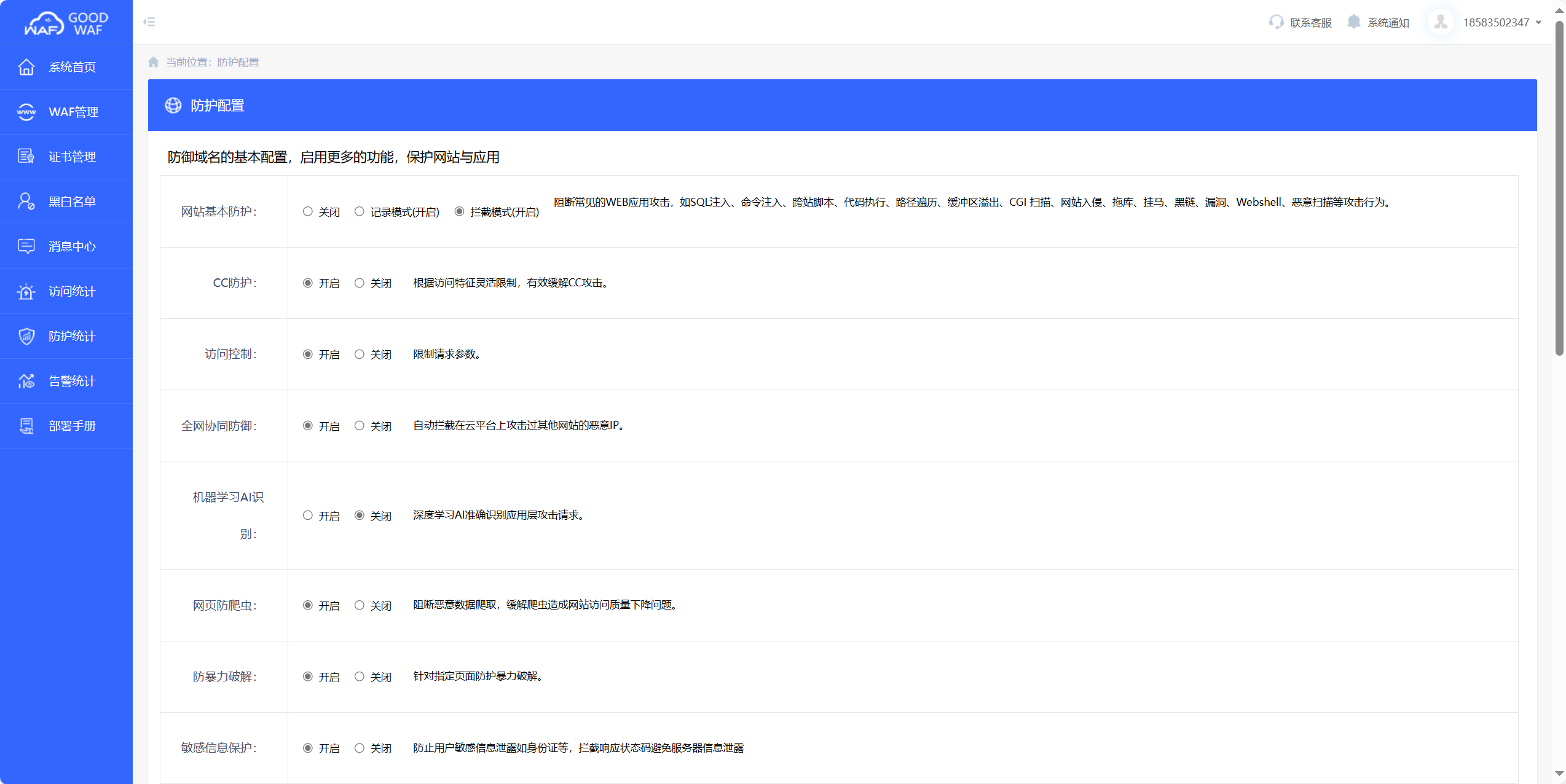
第三步:功能设置,这个页面就是您已经成功登陆后台界面了,参数配置页面您可以看到您网站的具体安全参数配置以及一些可修改项的调整选项。

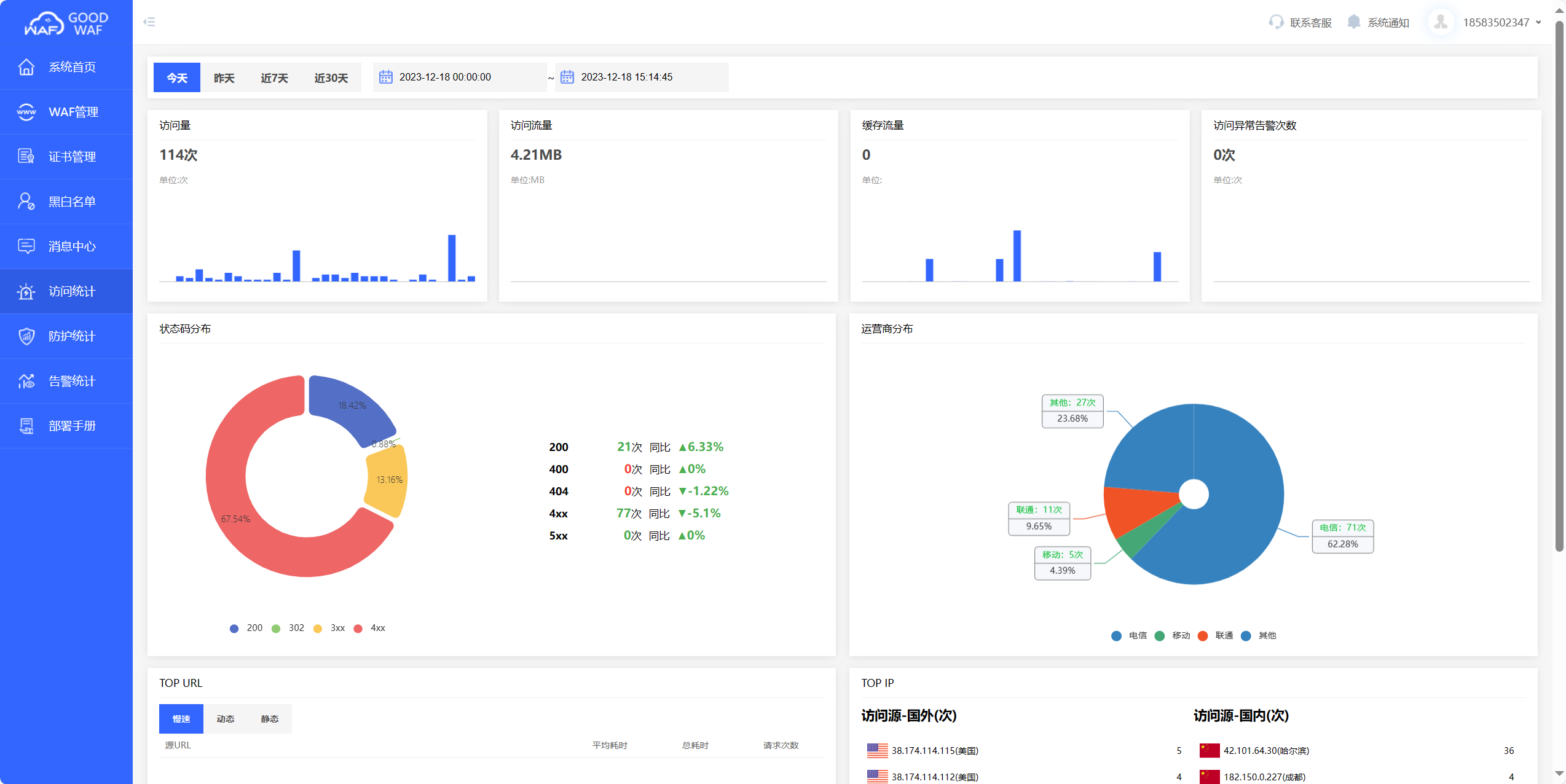
在数据界面,您可以看到各种类型的数据统计,攻击次数、访问总量,分日期查询等等。

态势感知模块。这是态势感知大屏,可以实时的反映出您的网站的详细情况,还有一些图表形式的统计,更方便您对自己的网站情况进行掌握。

至此就是GOODWAF从注册到域名管理到后台功能设置的全部流程。
销售
成为合作伙伴 联系销售: 13486113273155457792121348611049213845109681入门
免费版 付费版 白皮书社区
小红书开发人员
技术资源 Goodwaf Workers AI算法系统支持
支持 Goodwaf 状态 合规性公司
关于Goodwaf 我们的团队 新闻